v2ray를 사용할 수 있는 클라이언트들은 다음과 같다.
안드로이드: v2rayNG
윈도우: Netch, qv2ray
아이폰: ShadowRocket (유료)
Mac: qv2ray
사람들이 netch를 추천해서 사용해봤는데,
일단 정상적으로 접속이 되는건지 일목요연하게 확인이 되지 않았고,
반응 속도(연결 또는 연결 해지)가 생각보다 더 딜레이 되는 느낌을 받아서
이전에 사용해봤던 qv2ray를 계속 이용하기로 했다.
하지만 qv2ray의 가장 큰 문제점은 다운을 받아도 바로 실행이 안 된다는 것이다.
패치를 해줘야 하는데, 어디에도 설명이 되어 있지 않아서 대부분 포기를 하고 netch를 이용하는 것 같다.
간단하게 해결 방법을 남겨본다.
우선 qv2ray 를 자신의 OS에 맞게 다운받고 설치한다.
https://github.com/Qv2ray/Qv2ray/releases
Releases · Qv2ray/Qv2ray
:star: Linux / Windows / macOS 跨平台 V2Ray 客户端 | 支持 VMess / VLESS / SSR / Trojan / Trojan-Go / NaiveProxy / HTTP / HTTPS / SOCKS5 | 使用 C++ / Qt 开发 | 可拓展插件式设计 :star: - Qv2ray/Qv2ray
github.com
실행을 하면 아래와 같은 화면이 나온다. (한국어 미지원)

아래에 있는 Import를 누른 후 Share Link에 내 주소를 붙여넣고 또 Import를 누른다.

그리고 실행을 하려고하면 십중팔구 아래와 같은 메세지가 뜬다.
V2Ray core settings is incorrect. The error is: Core control file is lacking executable permission for the current user.
프로그램은 Qv2ray 이지만 v2ray core가 있어야만 정상적으로 실행을 할 수 있다.
그렇다면 v2ray core 를 다운 받아서 알맞은 폴더에 설치하면 문제가 쉽게 해결되는 것으로 보이지만...
아무리 다운받아도 계속해서 위와 같은 메세지가 뜨는 것을 볼 수 있을 것이다.
https://github.com/v2fly/v2ray-core/releases
Releases · v2fly/v2ray-core
A platform for building proxies to bypass network restrictions. - v2fly/v2ray-core
github.com
열심히 구글링해보니 이것은 버전의 문제라고 한다.
대부분 위 링크의 최신 버전(23년 4월 현재 v5.4.1)을 설치하는데, qv2ray와 충돌이 없는 v2ray core는 v4.45.2 이하라고 한다.
그렇기에 우리는 아래의 링크를 통해서 v4.45.2 또는 그 아래의 버전을 다운받으면 된다.
https://github.com/v2fly/v2ray-core/releases/tag/v4.45.2
Release v4.45.2 · v2fly/v2ray-core
This release includes security enhancement for all users. !!! Important SECURITY enhancement !!! Fix DoS attack vulnerability in VMess Option Processing. (Thanks @nekohasekai ) Security Advisory ...
github.com
위 링크에 들어가서 본인의 OS에 맞는 core 파일을 다운 받는다.

이 압축 파일을 core 폴더에 옮겨주면 된다.
core 폴더의 위치는 Preferences - Kernel Settings 에서 확인할 수 있듯이, config/vcore 다.

하지만 그 주소에 vcore 라는 폴더가 없기에, config 폴더로 이동 후 새로 vcore 폴더를 만들고
그 곳에 위 파일을 옮겨서 압축을 푼다.
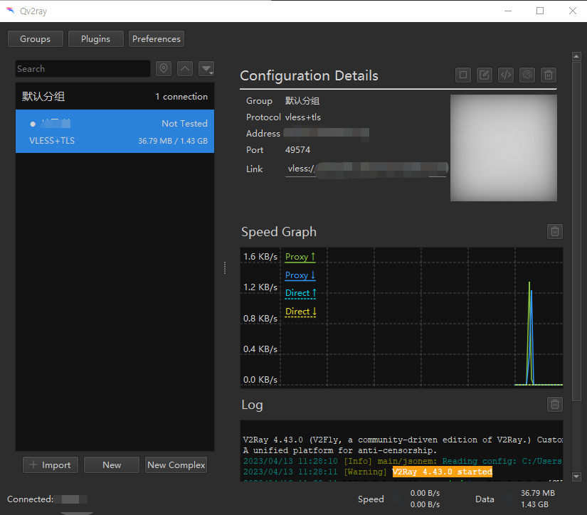
그리고 이제 테스트를 해보면 정상 작동 된다는 것을 확인 할 수 있다.


이제 다시 메인 화면으로 나와서 등록한 주소를 더블클릭하거나 우측 상단에 있는 시작하기 버튼을 누르면
정상적으로 실행되는 것을 확인할 수 있을 것이다.

참고로 아래쪽에 있는 Log 부분을 보면 정상적으로 접속이 되고 있는건지 계속해서 확인이 가능하다.

'중국 > IT' 카테고리의 다른 글
| 오늘도 속을 썩이는 aws (0) | 2023.04.18 |
|---|---|
| 샤오미 홍미노트12 pro+ 글로벌롬 올리기(小米红米note12 pro加) (0) | 2023.04.18 |
| 중국에서 나만의 vpn 서버 구축하기-8(R2S) (5) | 2023.04.12 |
| (TIP) 우분투 권한 오류 문제 (0) | 2023.04.11 |
| 중국에서 나만의 vpn 서버 구축하기-7(outline) (0) | 2023.04.07 |